Ich war schon immer mehr Puma
Heute ist Tag 300 meiner Streak. Die 200 habe ich groß gefeiert mit einem eigenen Lauf. Die Dreihundert ist nur eine Durchgangsstation. Dennoch will ich die letzten 100 Tage etwas Revue passieren lassen.
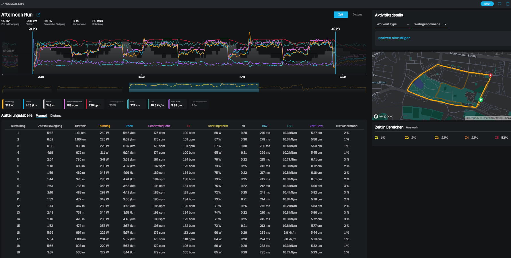
In nackten Zahlen waren es
123 Läufe mit
1.486,12 km in
5 Tagen 13:44:25 Stunden Laufzeit, bei einer durchschnittlichen Pace von
5:24/km. Dabei habe ich den Mount Everest fast 2,5 Mal bestiegen mit meinen
21.766 hm. Das alles bei einer durchschnittlichen Herzfrequenz von
114 bpm. Meine Schrittfrequenz war
181 spm mit einer -länge von
1.02 m. Das ganze bei durchschnittlich
4 °C Außentemperatur.
Ausführlicher muss ich ja nicht werden, steht ja alles in den letzten 100 Berichten
Dennoch wurde ich heute in einer gewissen Art beschenkt. Ihr wisst ja, von wegen Schuhholic und so.

Am Wochenende kamen erste kurze Previews vom nagelneuen Puma Deviate Nitro Elite Racer auf Instagram heraus. Das ist der neue Carbonschuh von Puma.
Und ich war schon immer mehr Puma als Adidas. Im meiner Jugend, beim Fußball, aber auch in der Freizeit, den Begriff Sneaker gab es damals noch nicht

, hatte ich immer ein Faible für die Schuhe mit dem geschwungenen Streifen. Die Schuhe mit den drei Streifen hatten immer so etwas Elitäres, das mochte ich nicht. Mag ich heute noch nicht. Macht mich das zu einem Rebell? Aussenseiter? Underdog? Wohl weder noch, wichtig war ich ja auch nie.
Auf jeden Fall freute es mich zu hören, dass Puma zurück ins Laufschuhgeschäft kommt. Und so hatte ich seit dem Wochenende auch ein Auge darauf ob der Schuh es auch in den Handel schafft bevor er ausverkauft ist. Und was soll ich sagen? Gestern war er plötzlich verfügbar. In zwei Größen. Mir ist fast die Kaffeetasse aus der Hand gefallen, ausgerechnet meine war dabei

In einer panischen Kurzschlußreaktion, ihr könnt es euch vorstellen, der Puls bei 140 - das ist bei mir schon fast Sprintspeed - zitternd, wurde sofort bestellt. Und kaum mehr als 24 Stunden später ist der Schuh auch schon da.
Und dann auch noch an unserem Intervalltag. Perfekt um zu schauen ob der Schuh schnell ist. Denn zum Glück passte er sogar, auch wenn er doch recht groß ausfällt, es gibt sicher auch Leute die ihn eine Nummer kleiner, als sonst üblich, kaufen werden.
Und damit ging es zu 6*10kRT um den Volkspark.
Diese Daten spuckte mir der Stryd aus.

Die muss ich jetzt irgendwie interpretieren - lernen. Aber dafür ist die Datenlage noch zu dünn
Darum gibts noch nicht viel zu sagen. Aber erste Eindrücke habe ich natürlich gesammelt. Der Schuh ist sehr leicht, wiegt 206g pro Stück in 44,5. Das Obermaterial ist sehr "stabil" aber anschmiegsam, es passt sich den Fuß perfekt an ohne zu drücken. Man kann ihn gut schnüren. Die Zunge ist nicht fixiert, aber gerutscht ist sie bei mir kein Stück. Die Sohle ist sehr weich, ganz anders als bei meinen Endorphinen Lieblingen. Wenn man nur im Schuh drin steht, dann hat man das Gefühl hinten etwas einzusinken, die 8mm Drop spürt man nicht.
Beim laufen fühlt er sich komplett anders an als die Endorphinen. Den Speedrolleffekt gibt es nicht, der Schuh verhält sich da eher wie ein normaler Laufschuh. Die Platte fühlt sich insgesamt auch gar nicht hart an, ich habe sie nicht wirklich gespürt. Und das finde ich richtig gut. Dennoch treibt der Schuh nach vorne, wenn man richtig auftritt, das habe ich noch nicht richtig raus, aber manchmal hatte ich durchaus das Gefühl von: "
Eben passiert was!".
Und dann kam mir in den Sinn wie der Schuh sich verhält. Er ähnelt eher dem Brooks Hyperion Elite in seinem Verhalten. Der Bounce ist deutlich ausgeprägter als beim Endorphin, finde ich. Mag aber auch sein, dass das nur suggeriert wird, da der Effekt anders ist.
Auf jeden Fall gibt es ein erstes Fazit, der Schuh ist konventioneller als die Sauconys. Das bedeutet bei mir, ich fühle mich mit dem Schuh schneller. Soll heißen, ich musste mich im Temposegment 3kRT-10kRT nicht so sehr konzentrieren, es funktionierte einfach. Der Schuh lässt sich da leichter schnell bewegen als die Endorphinen. Eher so wie ein Raceflat, nur mit etwas Bounce. Dafür erscheint mir die Effizienz im HMRT/MRT nicht so gut zu sein. Da spürte ich nicht diese "Leichtigkeit" der Endos. Das muss ich mir dann aber mal bei einem Longrun anschauen. Zwischen zwei schnellen Intervallen ist das Gefühl nicht immer so aussagekräftig.
Alles in allem ein guter Schuh, leicht und schnell. Ich werde ihn wohl weiter eher in diesem Temposegment schneller als HMRT bewegen, da passt er m.E. für mich eher rein als bei den Longruns. Aber mal schauen was die weiteren Läufe so ergeben. Eins ist klar, es wird sie auf jeden Fall geben, denn dafür hat es mehr als genug Spass gemacht.
Ach ja, Muskelkater hatte ich immer noch. Und ob ich auch morgen noch habe? Ich werde berichten.